参赛学校:武汉大学
指导老师:蔡忠亮
队员姓名:黄雨时 石灵奇 王志腾 曹泽政
古代文人的一生往往被记录为“线性文本”:传记按年份铺陈,诗文按篇章散落。对学习者、研究者与大众用户而言,这种表达方式存在两个典型痛点:
第一,“只知何年,不知何地”。人物生平的关键转折(入京、贬谪、远游、避乱、还乡等)在时间轴上清晰,但其空间位置、迁徙路径与地理环境缺乏直观承载,难以把握事件发生以何处为中心、与周边区域有何联系。
第二,“诗在书上,路在何处”。诗句所指的山河、关隘、州县与行旅路线常与现实地理空间存在映射关系,但读者只能在脑中形成模糊的“故事空间印象”,难以构建可复用、可比较的空间理解框架。
为解决上述问题,本系统提出“心象地图”理念:把人们脑海中主观、写意的文化记忆(故事空间)外化为可交互、可计算的时空数据表达。系统以人物为主线,融合“时间线阅读”与“空间舞台叙事”,将人物、地点、时间与事件等要素结构化组织并落到地图上,形成可浏览、可回放、可对比、可分析的“诗路”。用户可以在地图上伴随诗人行旅,观察其人生轨迹与时代风云在空间中的投影,从而实现面向教育教学、历史研究、文旅宣传与学术科研的多场景应用。
总体思路上,本系统以“心象地图”为核心理念:将典籍与传记中分散的行旅叙事转译为可计算、可追溯的时空表达。我们从文本中抽取人物经历的关键要素,统一结构化为“人物、时间、地点、事件”四元组,进一步生成时空节点并串联成诗路轨迹;在展示端以地图、时间轴与关系图谱协同呈现,使用户既能沿时间理解人生阶段,又能在空间中追随行旅路径,并通过关系网络把人物、地点与事件的关联纳入同一套叙事逻辑。

图1 项目思路图
*CBDB人物传记:哈佛大学开源数据库,包含中国古代人物姓名、身份背景、相关记录等信息。
*JSON:把大模型整理后的信息按固定格式保存成的文件,内容包含人物、时间、地点和事件。
数据层方面,系统接入多源文本与数据库,包括CBDB人物传记、百科类资料与团队自建JSON等。数据存储采用结构化存储与轻量快照协同:结构化数据用于保存人物、四元组、时空节点、轨迹及统计索引;轻量快照用于保存抽取中间结果、导入导出快照与配置版本,便于溯源、人工修订与迭代更新。CBDB人物库同时作为重要参考来源,用于人物生平线索的补充、对齐与验证。
后端层面,系统以服务化方式承载核心处理逻辑,并向前端提供统一数据接口。后端包含核心服务与数据处理引擎:核心服务负责人物、时空节点与轨迹等业务对象的组织、查询与结果封装;数据处理引擎将多源文本信息结构化为四元组,并进一步生成可计算的时空节点与轨迹数据,为联动展示与分析统计提供标准化输入。为提升自动化抽取与解释能力,系统在外部服务层对接AI与地理服务:AI侧接入DeepSeek大模型与百科信息,用于文本抽取辅助、内容补全与问答导览;空间侧对接SuperMap iServer/超图云及超图地理编码API,用于底图与空间服务调用,以及地名标准化与坐标化落地。
前端层面,系统采用B/S总体架构设计,面向研究者、教师、学生与文旅策划等用户,通过浏览器即可访问使用。前端以“地图视图、纵向时间轴、关系图谱”三视图联动为核心交互方式:用户在任一视图中选择人物、时间段或节点,其他视图同步定位与高亮,从而将“人生叙事”的时间线、空间落点与关联网络统一到同一套交互链路中;并在此基础上承载人物筛选统计、热力分析、轨迹交集分析、数据库查询以及明信片导出与AI助手问答等功能入口,形成“浏览、分析、表达”的完整使用闭环。

图2 项目架构图
系统围绕“看见轨迹、读懂叙事、做出分析、形成表达”组织功能模块,其整体逻辑是:先把人物与事件生产成可信的数据,再把数据编排成可回放的生平叙事,进一步把叙事转化为可验证的空间证据,最后以可传播的成果形态导出。
1.人物信息提取与展示逻辑
人物信息的生产从“输入人物”开始。系统先抓取人物简介等原始文本,并完成清洗与规整后;同时可引入CBDB数据作为权威补充与校核来源,解决百科文本缺漏与不一致问题。在此基础上,系统运行时间线提取代码,调用DeepSeek大语言模型对人物叙事进行事件切分与时间要素识别,抽取结构化时间轴条目。随后进行地理编码获取,调用SuperMap地理编码API将时间线中的地名转换为经纬度坐标;对缺失年份或地理信息不完整的条目,结合AI推理与本地缓存进行补全与修订,最终生成带时空属性的JSON文件。前端加载该GeoJSON数据后完成三视图与基础可视化:初始化地图与视图组件,绘制时空轨迹连线并渲染纵向时间轴界面,同时生成关系图谱;用户在地图点位、时间节点或图谱关系上的任意点击与筛选,都会触发其它视图同步定位与高亮,实现“时间、空间、关系”一致的叙事浏览与检索闭环。

图3 人物信息提取与展示逻辑
2.分析与统计路线
分析与统计以四元组作为统一输入,流程从“前期筛选条件”开始。用户设定人物、时间段等筛选条件后,前端通过API查询获得满足条件的四元组数据集合,作为后续计算的标准化数据源。在统计与聚合阶段,系统对结果进行多维汇总:一方面进行地点计数与里程统计,形成到访频次、行旅强度等基础指标;另一方面进行时间段聚合,将离散节点按年或阶段汇总为可比较的时间片统计。聚合完成后分为两条分析支路:其一为热力图渲染,系统对点集进行栅格化或点聚合后调用SuperMap热力图渲染能力生成热力图,直观表达热点与空间重心;其二为轨迹交集分析,系统进行多人物轨迹运算并加入时间重叠判断,识别同地点同时间窗的交汇关系,输出可解释的交集结果,用于支撑并行叙事与共时性发现。

图4 分析与统计路线
3.表达与导出功能路线
表达与导出从“视图配置”启动,用户在界面中确定人物、时间段与样式参数,形成一次导出的完整配置。系统随后进入画面渲染与布局阶段:将地图、时间轴与文字排版三类要素统一装配到一个“画布对象”中,确保版式稳定、元素位置可控。导出阶段输出两类成果:其一是导出PNG明信片模板,将当前叙事视图固化为可传播的图文成果;其二是写入本地JSON作为版本快照,保存本次导出涉及的配置参数与关键内容,便于答辩演示时快速复现、版本对比、回滚与批量生成多套风格方案。
4.AI 助手与自动时间轴技术路线
AI助手路线从“问题指令输入”开始,系统首先进行上下文组装:一方面从数据库获取与当前人物相关的资料片段作为证据上下文,另一方面套用提示词模板约束输出结构(如按事件列表返回,包含时间、地点、事件与依据等字段)。随后系统调用DeepSeek API,将组装后的人物文本与问题指令发送给模型,获得“结构化事件回答”。与普通对话不同,该回答可直接映射到系统的四元组与时空节点结构,因此系统会将可确认的信息写入四元组数据,并触发时间轴更新;同时在侧栏显示本次问答结果,便于用户核对、追问与二次修订。由此形成“提问、抽取和解释、结构化回写、时间轴刷新”的自动时间轴闭环,使AI不仅用于解释叙事,更能持续完善叙事所依赖的数据。

图5 表达与导出功能路线 / AI助手与自动时间轴技术路线
1.数据管理与检索
登录管理员账号后,系统支持人物的新增、删除与维护;输入人物名称即可触发后端流程,自动获取人物文本并提取时间轴数据,完成基础档案生成。

图6 新增人物
除自动采集外,系统也支持从 JSON 文件或文本模板直接导入人物数据;当检测到重复人物时,提供合并、仅保留新数据、另存为新人物或取消导入等处理策略。

图7 从JSON导入
导入后可对人物简介、节点信息进行增删改,并支持按人物、时间段、地点等条件进行数据库查询以快速定位所需四元组数据。

图8 修改人物信息
任何对 JSON 数据的修改都会自动生成历史快照,用户可随时预览版本差异并一键回滚到任意历史状态。

图9 预览历史快照
2.多视图联动
系统默认进入人物检索与轨迹回放主界面,左侧为地图与轨迹展示,右侧为纵向时间轴,顶部工具栏提供视图切换、自动播放控制、轨迹显隐等常用操作。

图10 主界面
时间轴总览视图可同时展示 JSON 数据库中多人物的时间线信息,便于观察同一时代人物的并置关系;时间轴与地图保持双向联动,点击时间节点可定位并高亮地图路径片段,点击地图点位可反向定位时间节点。

图11 时间轴总览视图
关系图谱视图用于呈现人物与地点、事件之间的关联网络,支持对核心节点的点击联动回地图与时间轴,形成从关系结构到时空证据的验证路径。

图12 关系图谱
工具栏可打开泳道图,将多人物节点按时间对齐展示,强化并行叙事对比,并与地图点位和时间轴保持联动。

图13 泳道图
3.热力图与统计分析
在工具栏中可切换热力图图层,系统通过点聚合或栅格化方式渲染到访强度,快速识别人物活动热点与空间重心,并在统计面板同步提供地点计数、里程估算与时间段聚合等指标输出。
.png)
图14 热力图
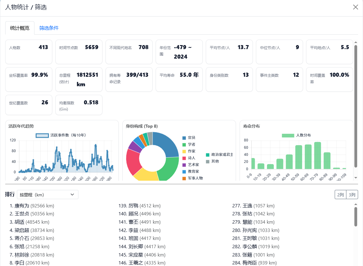
统计工具支持面向单人物或全体人物的汇总对比,并可按时间、地点、身份与事件类别等条件筛选,得到可复用的量化结果。

图 15 人物统计

图16 人物筛选
人物交集工具支持选择两位或多位人物进行交集计算,识别共同到访地点与潜在交集区域,并可设置时间窗口与距离窗口以降低误判。

图17 人物交集分析
同时支持查看某一人物与其他人物的交集得分排行榜,并允许调整时间与距离权重以适配不同研究侧重点。

图18 交集排行榜
4.AI 助手
用户在侧栏输入问题后,系统会从数据库与人物文本中抽取相关上下文并调用大模型生成回答,既支持知识解释,也支持系统使用说明与功能导览。系统提供预设问题与自由提问两种入口,并支持与人物筛选联动,快速定位相关人物及对应时间节点。AI 助手支持切换使用者模式与开发者模式,并可按需求选择 DeepSeek 的快速模型或推理模型,以平衡响应速度与回答深度。

图19 AI助手
5.明信片导出
用户选择人物、时间段与视图配置后,可一键生成明信片 PNG 成果,用于答辩展示、课堂材料与对外传播;当前模板支持最多同时展示两位人物。明信片提供预设版式与配色方案,支持轨迹线样式快速套用,同时允许对右侧说明信息与文本内容进行按需编辑。生成结果可与版本快照结合管理,便于复现、对比与迭代维护。

图20 明信片
1.多源信息融合,构建高质量人物轨迹数据库
系统集成多源异构数据,以CBDB历史人物大数据库为基础,结合百科爬虫技术获取长尾人物资料,同时支持本地JSON导入与结构化编辑,实现400余位人物的轨迹还原与个性化补充。在地名处理方面,系统调用超图与高德地理编码API,实现地名标准化与坐标落地,为轨迹绘制与空间分析奠定数据基础。
2.大模型驱动的智能叙事能力,辅助知识理解与再发现
依托DeepSeek等大语言模型,系统构建“半自动史官”机制,实现用户提问、上下文组装、模型生成、结构化回答、数据反哺的闭环式叙事路径。用户可就特定人物、节点或时间段提出问题,系统自动生成符合历史语境的解释,部分结果还可回写时间轴或地图摘要,提升系统的知识延展性与可解释性。
3.三视图联动交互,打造叙事型地图体验
项目提出“地图视图、时间轴、关系图谱”三视图联动设计,打破传统GIS中点线面静态展示的限制,将人物轨迹、事件节点与关联网络嵌入统一交互逻辑。无论从时间、空间或人物关系切入,用户均可获得同步定位、高亮反馈与动态叙事,实现真正意义上的可视化传记。
4.深度空间分析功能,拓展叙事的研究广度
系统内建热力图、统计图与轨迹交集分析模块,实现地点计数、时间聚合、路径交集、历史迁徙方向等深度指标提取。结合热力图工具与轨迹分析算法,支持多人物对比、同年交点识别等操作,强化系统在教育讲解与学术研究中的量化表达能力。
5.表达与导出机制完善,支持成果复用与对外传播
系统支持以明信片形式导出任意视图组合,包含地图、时间轴和说明文字,自动排版、美观布局,便于展板展示、课堂讲解或社媒传播。同时,用户可导出任意版本的JSON快照,用于阶段成果保存与版本对比,增强系统成果的可交付性与传播力。
6.支持自动时间轴构建,叙事效率大幅提升
系统通过提取人物事件四元组并调用大模型辅助排序与补全,实现从文本原始数据到时间轴的自动化生成。辅助参数配置与样式模板设定确保了时间轴的规范性与可读性,使用户无需手动拖拽,即可完成从文本到叙事主线的智能转化。
我们曾在浩如烟海的典籍中,追寻那些渐行渐远的身影;也曾在诗句的缝隙里,辨认被时间遗落的地名与足迹。后来我们想,也许可以绘一张地图,故事就不必只停留在纸上,旅途也不必只回响在想象里。
我们把文字拆解成路,把年代串成线,用地理的秩序整理散落的坐标,用人文的体温照亮隐约的心绪。古人的一生不再是“某年某地”的冷注,而是一段可被观看、可被追随的行旅:江风中启程,驿道上落笔;边塞写壮阔,贬途藏乡愁;归路不言苦,暮色托远山。
我们相信,地图不只是方位的标尺,也是一种叙事的容器;可视化不只是数据的外壳,更是一种重新相遇的方式。这个系统,既像一盏灯,替古人照亮被遗忘的转折;也像一扇窗,让今人得以靠近那些曾经真实发生的步履。我们能够随李白共酌月下清光,与杜甫对坐风雨长夜;看王维归隐辋川烟水间,谢灵运独行东山石径中;苏轼舟行赤壁之下,陆游迟暮犹梦故园梅雪。
于是我们出发了。不是为了把过去固定成标本,而是为了让“诗”重新找到“路”,让“路”重新指向“人”。在这张心象地图上,你或许会看见遥远的一程风雪、一处驿站微灯;那些遥远的行程,也终将照见此刻的你。
如果把它看作一件作品,我们更愿它像一场缓慢展开的朗诵:空间是停顿,时间是押韵,人与人的心意是贯穿始终的主线。我们不奢望复刻历史的全部细节,只愿在技术与人文相互托举的地方,搭起一处可以安放记忆的坐标系——让散落的线索得以归拢,让远去的身影重新清晰。
该作品以“心象地图”为组织框架,将传统文本叙事中分散的人物信息与时空线索转化为基于地图的可交互、可计算的时空表达,选题新颖,立意清晰,具有较强的实际应用价值。系统基于叙事学及地图学理论和AI技术研发而成,系统设计合理,功能丰富,操作便捷,实现逻辑和路径清晰完整。采用关系型及网络型数据库技术,实现人物、地点、时间、事件等数据的结构化组织,基于地图、时间线与关系图谱联动,提升叙事表达与信息检索效率,并采用时空分析与大数据技术对人物信息进行深层次知识挖掘与可视化展示。作品在基于大模型的多源数据智能获取、叙事理论支持的心象地图自动生成、数据及图谱驱动的信息挖掘与可视化分析等方面具有创新性。成果可在教学科研、科普传播与数字文旅等领域推广应用。
千载共寻诗意路,一念绘成心中图。

从左到右:王志腾、石灵奇、蔡忠亮(指导老师)、黄雨时、曹泽政

组委会电话:010-59896196
技术支持电话:400-8900-866
组委会QQ:2434499645
大赛QQ群:729342023
地址:北京市朝阳区酒仙桥北路甲10号院电子城IT产业园107楼6层
邮编:100016
GIS大赛公众号
版权所有 © 1997-2023 北京超图软件股份有限公司 京ICP备11032883号-6
京公网安备 11010502052861号